Security Information and Event Management (SIEM)
Security Information and Event Management (SIEM) assists security teams in effectively detecting and prioritizing threats across the organization. It provides intelligent insights that enable teams to respond promptly to incidents and minimize their impact. A-SIEM combines all this information aggregating similar events into single alerts to accelerate incident investigation and remediation. It achieves this by gathering log events and network flow data from thousands of devices, endpoints, and applications throughout your network. For organizations looking for comprehensive SIEM solutions, platforms like Splunk are often used to enhance log management and threat detection.

A-SIEM Key Features
1. Advanced Analytics
Advanced analytics is the autonomous or semi-autonomous analysis of data or material utilizing complex techniques and tools that often surpass those used in traditional business intelligence (BI). Its purpose is to uncover deeper insights and make forecasts, or product recommendations. Examples of advanced analytic approaches encompass data/text mining, machine learning, pattern matching, forecasting, visualization, semantic analysis, sentiment analysis, network, and cluster analysis, multivariate statistics, graph analysis, simulation, complex event processing, and neural networks.

Ready to get started?
2. Next-Gen Threat Detection
Next-gen threat detection is essential for monitoring and safeguarding against advanced threats. These features often encompass automated detection and response (ADR) or endpoint detection and response (EDR) capabilities. Key features include behavioral analysis, ransomware protection, and anti-script/anti-exploit capabilities.

Key Next-Gen Threat Detection Techniques (Image Link designs)
- Automated detection and response (ADR) to stop threats and remediate systems automatically.
- Behavioral analysis to identify malicious files based on behavioral deviations or anomalies.
- Threat intelligence processes data through ML and AI algorithms to determine whether a file or process is malicious.
- In the case of a ransomware infection, ransomware protection records file and system modifications so that systems can be returned to their pre-infected state.
- To mitigate sophisticated threats, detection and response are used to continuously monitor systems and networks.
- Anti-script/anti-exploit protection that prevents application exploits from launching.
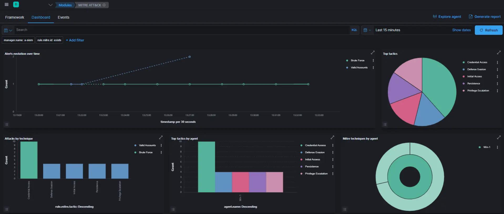
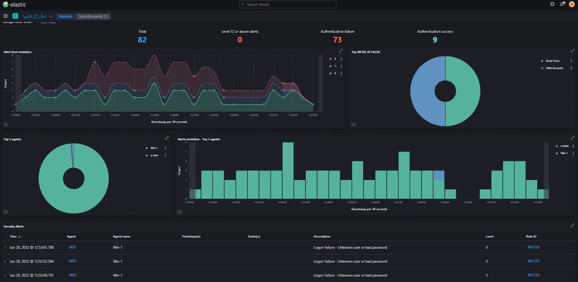
3. Real-Time Alerting
Real-time (data) monitoring involves the supply of continually updated information streaming at zero or low latency. Typically, real-time monitoring software displays relevant data on customized dashboards. Administrators can represent data in various formats such as, numerical line graphs, bar graphs, pie charts, or percentages. They can also establish priorities and preferences to organize data presentations effectively.

Types of Real-Time Data Include the Following:
- Application Response Time
- Application Performance Monitoring
- Infrastructure Monitoring
- Real user Monitoring
- Service Availability
- Network Latency
- Web Server requests
- Security Monitoring
- Threat Hunting
- Advanced Threat Detection
4. Full Packet Capture
Packet Capture is a networking term that refers to intercepting a data packet as it travels over a data network. After a packet is recorded in real-time, it is held for a length of time to allow it to be studied before being downloaded, archived, or deleted. It is possible to capture entire packets or particular chunks of a packet. A complete packet consists of two parts: a payload and a header. The payload contains the packet's actual contents, whereas the header contains metadata such as the packet's source and destination addresses.

Packets are Captured and Examined to Help Diagnose and Solve Network Problems, such
- Identifying security threats
- Troubleshooting undesirable network behaviors
- Identifying network congestion
- Identifying data/packet loss
- Forensic network analysis
Ready to get started?
5. Incident Response (IR)
Incident response (IR) refers to a collection of information security rules and methods for identifying, containing, and eradicating cyberattacks. The goal of incident response is to enable organizations to swiftly detect and halt attacks, minimizing damage, and preventing future incidents.

There Are Six Steps to Incident Response:
- Preparation of systems and procedures.
- Identification of incidents.
- Containment of attackers and incident activity.
- Eradication of attackers and re-entry options.
- Recovery from incidents, including restoration of systems.
- Lessons learned and application of feedback to the next round of preparation.
6. Threat Intel
Threat intelligence, also known as cyber threat intelligence, is information that a company uses to better understand the threats that have attacked, will target, or are attacking it right now. This data is used to predict, prevent, and identify cyber-threats aiming to take advantage of valuable resources. Threat intelligence systems collect raw data on upcoming and existing threat actors and threats from diverse sources. Subsequently, this data is analyzed and filtered to generate threat intelligence feeds and management reports that automated security control solutions can utilize.

Ready to get started?
7. SOAR
SOAR is an acronym for Security Orchestration, Automation, and Response. It refers to technology that allows businesses to collect inputs that are monitored by a security operations team. For instance, alerts from the SIEM system and other security technologies can assist define, prioritizing, and driving standardized incident response operations by employing a combination of human and machine power to execute incident analysis and triage. An organization's incident analysis and response procedures can be defined in a digital workflow format using SOAR tools.

The Benefits of SOAR
- Consolidate process management, technology, and expertise
- Centralize asset monitoring
- Enrich alerts with contextual intelligence
- Automate response and perform inline blocking
8. MITRE ATT&CK
MITRE ATT&CK® means for MITRE Adversarial Tactics, Techniques, and Common Knowledge, and it is a trademark of MITRE (ATT&CK). The MITRE ATT&CK framework is a curated knowledge base and model for understanding cyber adversary behavior. It encompasses various stages of an adversary's attack lifecycle, as well as the platforms they are known to target. PRE-ATT&CK is built on the MITRE ATT&CK framework and provides businesses with the knowledge to prevent an attack based on specific attack signs. The framework examines how attackers choose a target, gather information, and conduct a campaign using tactics, methods, and procedures (TTPs).

Ready to get started?
SIEM Log collection
Log collection is the process of gathering log entries from various sources within an organization and consolidating them into a single location. It all boils down to having the right information. Many different processes generate logs, so they're everywhere on a computer. Consequently, your logs contain information about your entire system. All of the data can be leveraged through log collecting, revealing useful patterns that can be turned into valuable knowledge.

Log Collection Capabilities:
- Application Performance Monitoring
- Infrastructure Monitoring
- Real User Monitoring
- Synthetic Monitoring
Integrations
A-SIEM Currently supports 150+ integrations on various domains including, endpoints, networks, applications, cloud, data storage, containers, file storage, Kubernetes, language client, and message queue.

Ready to get started?
Use Cases
A-SIEM is a Security Information and Event Management (SIEM) solution designed to collect, save, and analyze log data from an organization's entire IT infrastructure to detect and respond to cyberattacks. Although SIEM solutions are generally used for enhancing security, there are some other applications that every company should be aware of, including automated compliance management, operational performance monitoring, and log management.

Top Use Cases:
- Detecting and Preventing Data Exfiltration
- Detecting and Preventing Malicious PowerShell Attacks
- Detecting Brute Force Attacks
- Detecting Lateral Movements
- Identifying and Detecting Zero-Day Attacks
- Identifying Insider Threat
- Malware Detection
- Application performance monitoring
- Infrastructure monitoring
- Security Monitoring
- Threat Hunting
- Advanced Threat Detection
- Incident Response
Deployment Models
If you're wanting to implement a SIEM solution in your company, you have a few options.Each solution comes with its own set of advantages and disadvantages, so it's essential to carefully evaluate your business goals and budget carefully.You should also be aware of the current danger levels and the cybersecurity landscape nature.Let's look at the four most prevalent SIEM deployment models to get you started
SIEM Deployment Models
- On-Premises (Self-Hosted and Self-Managed SIEM)
- Cloud (Hosted in Cloud)
- Co-Managed (Self-Hosted and Hybrid Managed)
- PAAS (Platform as a Service)
- Software-as-a-Service
Ready to get started?
Licensing
Our A-SIEM licensing method is based on data sizing.
Contact Aspire Tech Sales
Our experts are here to answer your questions, assess your needs, and assist you in determining which products are most suitable for your business.
How can a managed A-SIEM service from Aspire Tech help?
Organizations that invest in A-SIEM often discover that they can't manage it without a large staff of security specialists to implement it and evaluate and respond to the enormous volume of alerts it's likely to create. Alert fatigue is a common challenge for security teams, which often leads to vital notifications being missed or overlooked. A-SIEM notifications account for a large percentage of false positives.
Aspire Tech offers an affordable subscription that equips your organization with the necessary people, technology, and intelligence to maximize the benefits of A-SIEM. Our certified Security Operations Center (SOC) professionals are proficient in deploying and managing various A-SIEM solutions. They function as an extension of your in-house team enhancing threat detection and response capabilities and relieving the constant burden of analyzing and investigating security alerts 24/7.Learn more about our Security as a Service offering to strengthen your security posture without expanding your internal resources.
Secure your remote workforce
If you're looking to increase protection for your organization.
Investigate Business And Financial Misconduct. Evaluate Opportunities and Analyze Risk. Secure Assets And People. Monitor, Remediate And Recover Assets. Respond To And Investigate Data Breaches.
